Overview
There’s common wisdom about restaurant websites: if it looks like it was made in Geocities 20 years ago, the food is probably amazing. The idea behind this is that they don’t need to puff themselves up, and they’re spending more time working on making a great experience in the restaurant, rather than on the website. The same can be said about software companies, we suppose: the best programmers will be so laser focused on efficient and lightweight code, they’re not worrying about what their branding looks like from the outside.
None of this is to say Tracknow’s website is ugly—not at all. It’s pleasing and modern enough. But it is all business. There’s no concern with a brand image, there aren’t any mascot Tracking Monkeys. The “About” page, normally where you get to know the company and who’s behind it, is more about the software. There’s no cute team name like “Trackies” to refer to the Tracknow team. Like a great restaurant, Tracknow isn’t trying to sell you anything beyond that which they make. Here’s the menu, it’s all delicious, what do you want?
In this way, Tracknow’s website stands as a pretty good symbol of the software experience as a whole. This is serious software, doing complicated things very well. The user interface is all business, too, and lacks some of the humanity that even the most basic branding can lend to a software experience. This is by no means a deal breaker because, as you’ll see, the value of Tracknow’s functions far outweighs the downside of its form. Besides, that form is the easier thing to upgrade.
We’re reviewing Tracknow in our Affiliate Marketing category, and that’s what this review will focus on. But the name tells you that there’s more to the platform than simple ecommerce affiliate tracking. This is tracking software, and its affiliate tracking capabilities also work in the social media and influencer campaign sphere. There’s a lot going on underneath that unassuming hood.
Pricing
Because Tracknow targets different sectors with its platform, there are three different categories of pricing, each with multiple plans. The ones we’re here to talk about serve the ecommerce affiliate marketing world. All plan prices listed are monthly, and Tracknow offers a 10% discount if you pay for a whole year up front.
- Small Business, $71 — Track an unlimited number of affiliates on an unlimited amount of sales across 5 Domains/Offers. Includes: invoicing system, roles and permissions, A/B testing, automation tiers, advanced tracking (multiple countries), track by CPA, CPS, CPM, PPC, CPL, and coupons, API access, SSL setup, custom domain, unlimited creatives, dedicated SMTP, custom commissions, categories tracking, multi-level affiliate, full setup, email and chat support
- Enterprise/Network, $224/mo — All of the above, plus: Dedicated account manager, phone support, whitelabel solution
- Social/Influencer, $314/mo — Track up to 100 Instagram and/or TikTok accounts for 1 brand, platform training, dedicated project management, and all other features as included in the Small Business plan.
Note that Tracknow also offers solutions for Financial/IB users, as well, but this functionality is beyond the scope of this review.
The Details
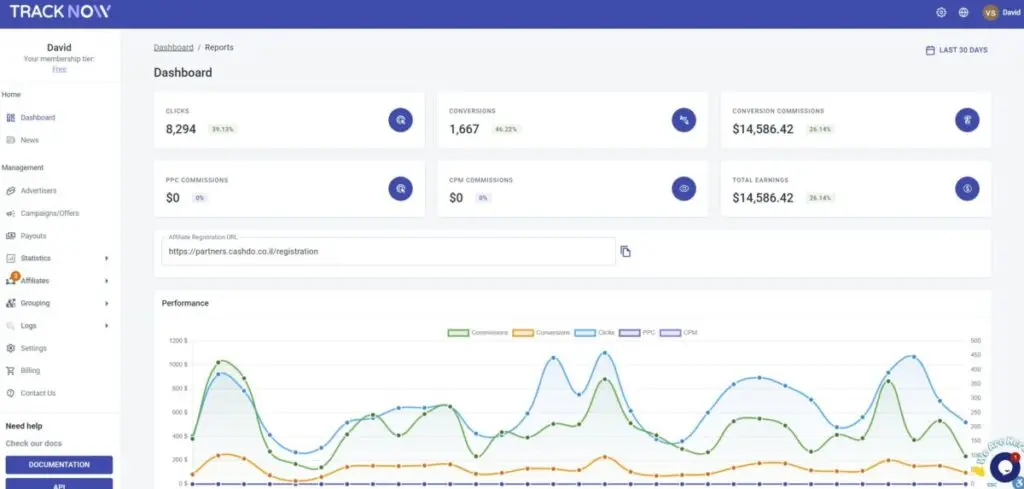
Logging into an established Tracknow account, one that is all set up with affiliates and has been tracking data for a while, is a great way to see the platform at its best. Armed with data, this is where Tracknow's minimalist interface shines, as nothing in the design overshadows the cleanly organized numbers and highly readable graphs.
One thing the interface could do better is more clearly highlight in the leftmost pane where in the platform you are. You’ll notice in the screenshot above that the navigation menu makes only the subtlest of highlights to show you’re on the Dashboard. Sure, it also says “Dashboard” at the top of the screen, but what happens when you scroll? And this becomes more of an issue when you’re looking at conversion tracking or reporting, where the screens look fairly similar—something more obvious in the navigation menu should be happening so that users never lose their place.
Let’s give one more knock at the interface before moving on to the ways that Tracknow truly impressed us. In the intro, we mentioned that the interface lacked “humanity,” which might sound like a weird criticism but there’s a reason we have the acronym HID (Human Interface Design). Engineers and coders speak different languages than laypeople, and this “language barrier” shows up in the reports, where columns of non-readable data share real estate with the kinds of things users will want to see. Here, in the conversion tracking, we don’t need to see OrderIDs or SystemIDs, both long alphanumeric strings that no one is reading. It would be better to see what sold and for how much.
With tweaks to the interface, Tracknow would be the complete package, such is the power of its monitoring and data parsing capabilities. In fact, there’s enough automation here that, once you’ve got campaigns going, there’s not much else you have to do but read the screens and pay your affiliates. For example, if you wanted to create different rewards tiers—increasing or decreasing payouts based on performance—this is easily accomplished. Another great set-it-and-forget-it feature is the ability to create different campaigns for different regions/countries: when affiliates apply to take part in the campaign, Tracknow detects their location and directs them to the geographically appropriate landing page. You don’t want a user in Ireland signing up for offers that are U.S. specific, as an example. Tracknow automates this to make sure your affiliates are matched with the right targeted audience.
And, the reporting on affiliate performance is much more what you’d expect and want to see:
As for paying the amount owed to each affiliate, Tracknow does something clever to make it more manageable as you scale up. After a certain number of affiliates it can become unwieldy and time consuming to manage all their payments individually. Tracknow offers affiliates their own dashboard to manage and track what they’ve sold and earned; from this same dashboard, they can generate an invoice that’s sent to the brand or agency, eliminating the need to parse through everything and create your own paper trail.
Another standout feature is the A/B testing. Create two different landing pages, or email campaigns, and applications will be split up into groups based on which one they responded to. You can have one application URL redirect to one or the other landing page, and even tell Tracknow how you’d like to split the traffic (maybe you want 65% to go to page A, the other 35% to go to B). You can then see which approaches are working best for you and fine tune future campaigns based on what you’ve learned from these tests.
Finally, saving the best for last, is Tracknow’s Social/Influencer features. Using influencers is nothing new for affiliate marketers, but the way Tracknow goes about it is. On other affiliate marketing platforms, influencers are treated no differently than other affiliates: you see their conversions, revenue, commissions, etc. and can make inferences about their social performance based on these. If you wanted deeper insights into their social engagement metrics, you’d need other, more influencer-focused software.
Tracknow changes the rewrites this narrative for people who want to work with influencers but don’t necessarily want a full fledged influencer marketing campaign. When you give influencers affiliate links or coupon codes, you get the normal affiliate data and the post metrics for their Instagram and TikTok content. But it’s not just that you can view both sets of metrics, you can also configure post-based payments that are based on Views, Likes, Comments, or Shares. This gives affiliate marketers greater flexibility in who they can pay, and how they can pay them, to help promote their business.
Integrations
Tracknow offers API access and their team does the full setup for clients, so just about any logical integration is possible. For small businesses running on ecommerce platforms, they do offer three out-of-the-box integrations that require no special setup:
- Shopify
- WooCommerce
- Magento
It also works with Google Tag Manager to create Postback URLs, precluding the need for pixels or cookies to track.
Conclusion
Tracknow is relatively new software and as such a few growing pains are expected. The good news is that these growing pains have nothing to do with the features themselves. Everything works well, the platform is densely populated with options for tracking and reporting, and the data it reports back is accurate, attractively presented, and rife with business intelligence. Some tweaks to the interface are needed, mostly around making it more user-friendly, and we have no doubt these will come. In the meantime, if there’s a bit of a learning curve to use Tracknow, its features and applications more than justify using it. For many affiliate marketers, the Social/Influencer option is a game changer, but the rest of the platform makes a strong case for itself, too.
Tracknow
-
Features
-
Ease of Use
-
Reporting



